Собственно, сабж. Новая версия получила номер 0.5 и кодовое имя «Саузерн» в честь Эдвина Саузерна, заложившего основы многих методов современной молекулярной биологии.
По сравнению с предыдущей версией ( Моя программа для обработки данных фрагментного анализа ДНК ) новая версия стала соответствовать PEP517, получила возможность биннинга пиков сообразно той или иной панели (поддерживает форматы панелей GeneMapper, GeneMarker и NCBI OSIRIS), фильтрацию статтер-пиков (для поддерживающих панелей), может открывать сырые данные с российского прибора для капиллярного электрофореза Нанофор-05 (очень экспериментально, малопригодно для анализа, но работаю в этом направлении), добавлена немецкая локализация, возможен экспорт полученных после биннинга и фильтрации данных в формате CODIS XML (формат полицейских баз данных США и Европы, хорошо описан в спецификациях, опубликованных на сайте ФБР).
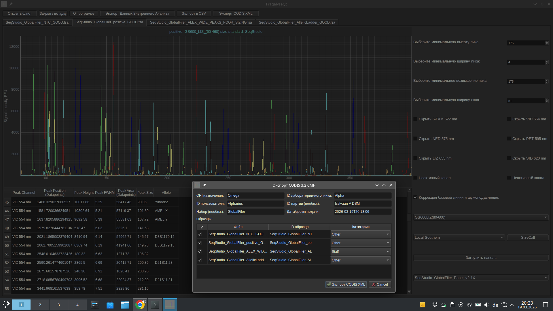
На первом скрине видна часть генотипа образца, полученного после обработки данных с секвенатора SeqStudio HID. На втором - генотип того же образца, полученный с помощью GeneMapper ID-X 1.7 (у меня есть персональная лицензия, спасибо Термо). Использовались как раз панели GeneMapper ID-X 1.7. Мне с одной стороны было лень придумывать данные для демонстрационного запуска для скриншота, с другой - скучно использовать стандартных John Doe или Иванов Ивановых, поэтому демонстрационным случаем стало опознание тел после Резни в Зоне Высадки на Исстваане Пять, ибо во тьме военного будущего есть только ДНК-криминалистика после больших битв.
Ссылка на релиз:https://github.com/Dorif/fragalyseqt/releases/tag/southern_initial
Репозиторий: https://github.com/Dorif/fragalyseqt
Собственно, как-то так, товарищи. Можете кидаться продуктами жизнедеятельности.







