Ergo Framework – это реализация идей, технологий и шаблонов проектирования из мира Erlang на языке программирования Go. Он построен на акторной модели, сетевой прозрачности и наборе готовых компонентов для разработки. Это значительно упрощает создание сложных и распределенных решений, обеспечивая при этом высокий уровень надежности и производительности.
Эта версия знаменует собой важный этап в развитии Ergo Framework. Дизайн фреймворка был полностью переработан, и данная версия создана с нуля. Она включает:
- Значительные улучшения API: интерфейсы Process, Node и Network были улучшены множеством удобных методов.
- Новый сетевой стек: В этой версии представлен совершенно новый сетевой стек для улучшенной производительности и гибкости. Подробности можно найти здесь: https://github.com/ergo-services/benchmarks.
Вместе с выпуском Ergo Framework 3.0.0 также представлены новые инструменты и дополнительная библиотека компонентов:
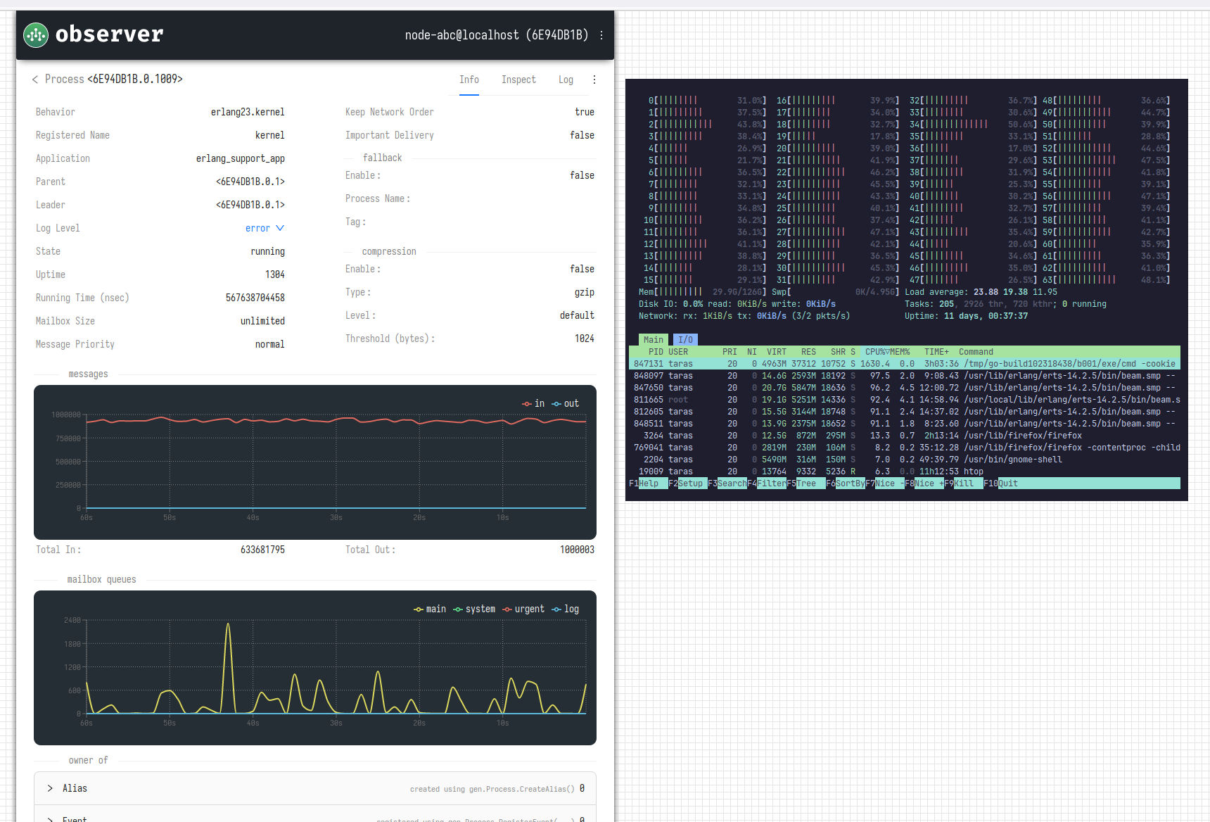
- Tools (observer, saturn) - https://github.com/ergo-services/tools
- Loggers (rotate, colored) - https://github.com/ergo-services/logger
- Meta (websocket) - https://github.com/ergo-services/meta
- Applications (observer) - https://github.com/ergo-services/application
- Registrars (client Saturn) - https://github.com/ergo-services/registrar
- Proto (erlang23) - https://github.com/ergo-services/proto
Документация
Мы опубликовали исчерпывающую документацию по фреймворку, которая включает подробные руководства, помогающие эффективно использовать все возможности Ergo Framework. Она доступна на https://docs.ergo.services.
Поддержка Erlang
Начиная с версии 3.0.0, поддержка сетевого стека Erlang была перенесена в отдельный модуль и распространяется под лицензией BSL 1.1 - https://github.com/ergo-services/proto. Подробную информацию о использовании этого модуля можно найти в документации на https://docs.ergo.services/extra-library/network-protocols/erlang.
Быстрый старт
Для быстрого старта используйте инструмент ergo — утилиту командной строки, разработанную для упрощения процесса генерации шаблонного кода для вашего проекта на основе Ergo Framework.
Приятного кодинга✌️ https://ergo.services
>>> Подробности












